SwitchBot AI Hub: Lokale KI, Frigate NVR und OpenClaw im Alltag

Mit dem AI Hub schlägt SwitchBot eine Richtung ein, die man im Smart-Home-Bereich bislang eher selten sieht. Statt einen weiteren klassischen Hub auf den Markt zu bringen, der lediglich Geräte verbindet und Befehle weiterleitet, rückt hier ein anderer Gedanke in den Mittelpunkt: Entscheidungen sollen direkt vor Ort fallen. Ohne Umweg über externe Server, ohne permanente Abhängigkeit von Cloud-Diensten. Das klingt zunächst nach einem Versprechen, das viele Hersteller in den vergangenen Jahren gegeben haben. Im Alltag zeigt sich jedoch schnell, dass der SwitchBot AI Hub diesen Ansatz tatsächlich ernst nimmt – wenn auch nicht konsequent bis ins letzte Detail.

Grafik: SwitchBot

Weg vom klassischen Hub – hin zur Ereignisverarbeitung

Wer den AI Hub in Betrieb nimmt, merkt relativ schnell, dass er anders tickt als typische Smart-Home-Zentralen. Es geht nicht primär darum, einzelne Geräte manuell zu steuern oder simple Zeitpläne zu definieren. Stattdessen steht die Auswertung von Ereignissen im Vordergrund. Gerade in Kombination mit Kameras, Videoklingeln oder Türschlössern entfaltet das System sein eigentliches Potenzial. Der Hub analysiert, was passiert – und reagiert darauf. Ob eine Person erkannt wird, ein Paket vor der Tür liegt oder sich ein Fahrzeug nähert: Entscheidungen lassen sich direkt an solche Ereignisse knüpfen. Damit verschiebt sich die Rolle des Smart Homes spürbar. Es reagiert nicht mehr nur auf Befehle, sondern beginnt, Situationen eigenständig einzuordnen. Genau das macht den Unterschied im Alltag aus.

Technische Basis: Solide, aber bewusst fokussiert

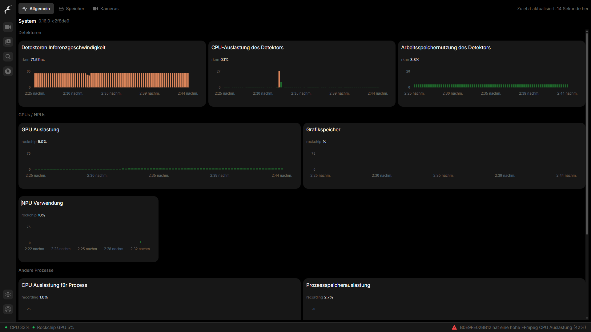
Im Inneren arbeitet eine dedizierte NPU mit 6 TOPS, die speziell für KI-Aufgaben ausgelegt ist. Unterstützt wird sie von 8 GB Arbeitsspeicher und 32 GB internem Speicher. Auf dem Papier wirkt das zunächst ausreichend, in der Praxis hängt die Leistungsfähigkeit jedoch stark vom Einsatzzweck ab. Für die lokale Objekterkennung reicht die Hardware problemlos aus. Sobald jedoch mehrere Kamerastreams parallel ausgewertet oder größere Datenmengen gespeichert werden sollen, stößt das System schneller an Grenzen, als man es sich wünschen würde. Positiv fällt auf, dass sich der Speicher flexibel erweitern lässt. Neben microSD-Karten können auch externe Laufwerke per USB-C angeschlossen werden – und das mit Kapazitäten von bis zu 16 Terabyte. Gerade im Zusammenspiel mit Videoaufnahmen ist das kein Luxus, sondern praktisch Pflicht.

Bei der Konnektivität zeigt sich SwitchBot hingegen bewusst selektiv. WLAN und Bluetooth Low Energy sind an Bord, dazu kommt eine Matter-Bridge für die Integration kompatibler Geräte. Auf klassische Standards wie Zigbee oder Thread verzichtet der Hersteller allerdings komplett. Das ist kein Versehen, sondern Teil der Strategie: Der AI Hub will keine universelle Schaltzentrale sein, sondern eine spezialisierte Plattform für KI-gestützte Anwendungen.

Unauffällige Hardware mit klarer Ausrichtung

Optisch hält sich der Hub bewusst im Hintergrund. Das Gehäuse ist kompakt, sauber verarbeitet und kombiniert Kunststoff mit einer stabilen Aluminiumbasis. Auffällig ist hier vor allem, was fehlt: aktive Kühlung. Im Betrieb arbeitet das Gerät komplett lautlos, da es passiv gekühlt wird. Gerade im Wohnraum ist das ein nicht zu unterschätzender Vorteil, denn der Hub läuft dauerhaft im Hintergrund.

Auch bei den Anschlüssen zeigt sich die klare Fokussierung. Ethernet ist nur über einen optionalen Adapter möglich, zusätzliche Schnittstellen sucht man vergeblich. Das mag im ersten Moment einschränkend wirken, passt aber zur Gesamtidee eines möglichst schlanken Systems.

Alltag: Stabil, schnell eingerichtet und zuverlässig

Im täglichen Einsatz hinterlässt der SwitchBot AI Hub einen insgesamt stabilen Eindruck. Während des Testzeitraums kam es zu keinen Abstürzen oder nennenswerten Verbindungsproblemen. Gerade bei einem Gerät, das zentral im Smart Home arbeitet, ist das ein entscheidender Punkt. Die Einrichtung gelingt ohne große Hürden. Innerhalb weniger Minuten ist das System einsatzbereit, Geräte lassen sich unkompliziert einbinden und erste Automationen schnell erstellen.

Seine eigentliche Stärke zeigt der Hub jedoch erst im laufenden Betrieb. Die Objekterkennung funktioniert zuverlässig und unterscheidet sauber zwischen Personen, Tieren, Fahrzeugen oder Paketen. Im Vergleich zu klassischen Bewegungsmeldern reduziert sich die Zahl der Fehlalarme deutlich – ein Detail, das im Alltag sofort spürbar ist.

Interessant wird es, wenn diese Erkennung mit Aktionen verknüpft wird. Türen lassen sich automatisch entriegeln, Benachrichtigungen gezielt auslösen oder Abläufe im Hintergrund starten. Das geht spürbar über das hinaus, was viele klassische Smart-Home-Systeme leisten.

Speicher: Der erste echte Stolperstein

So überzeugend die Videoanalyse arbeitet, so schnell zeigt sich ein praktisches Problem: der Speicher. Der Speicher im AI Hub reicht im Alltag nur für kurze Zeit, insbesondere dann, wenn mehrere Kameras parallel genutzt werden. Bereits nach wenigen Tagen kann der verfügbare Platz erschöpft sein. Optional lässt sich aber ein NAS-Share als Speicher miteinbinden.

In der Praxis führt kein Weg an einer Erweiterung vorbei. Externe Laufwerke oder Netzwerkspeicher lösen das Problem zwar zuverlässig, ändern aber nichts daran, dass die Basisausstattung schlicht zu knapp dimensioniert ist. Wer den Hub ernsthaft einsetzen will, sollte diesen Punkt von Anfang an einplanen.

KI-Funktionen: Lokal stark, aber nicht kompromisslos

SwitchBot setzt beim AI Hub auf ein zweistufiges Modell. Die grundlegende Objekterkennung läuft vollständig lokal – und genau das funktioniert auch ohne Einschränkungen. Sobald es jedoch um komplexere Funktionen geht, etwa detaillierte Szenenbeschreibungen oder eine intelligente Durchsuchung von Videomaterial, kommt die Cloud ins Spiel. Diese Features sind zudem an ein kostenpflichtiges Abo gebunden.

Damit relativiert sich der Anspruch einer komplett lokalen KI zumindest teilweise. Die Basis arbeitet unabhängig, die erweiterten Funktionen hingegen nicht. Das ist kein Dealbreaker, sollte aber klar eingeordnet werden.

OpenClaw und Home Assistant: Spannend, aber noch nicht ausgereift

Mit OpenClaw integriert SwitchBot einen lokalen KI-Agenten, der sich über Messenger-Dienste ansprechen lässt. Die Idee dahinter ist interessant: Geräte steuern oder Informationen abrufen, ohne klassische Apps zu öffnen. Im Alltag funktioniert das bereits, wirkt jedoch noch unfertig. Viele Funktionen befinden sich erkennbar im Beta-Stadium, und nicht jede Interaktion läuft so zuverlässig, wie man es erwarten würde.

Ähnlich sieht es bei Home Assistant aus. Der Betrieb ist grundsätzlich möglich, allerdings nur als Container mit eingeschränktem Funktionsumfang. Erweiterungen oder Add-ons fehlen weitgehend, was den Einsatz deutlich limitiert. Für einfache Szenarien reicht das aus. Wer jedoch ein komplexeres Setup betreibt, wird schnell an Grenzen stoßen – hier bleibt eine eigene Installation, etwa in einer virtuellen Maschine unter Proxmox, die deutlich sinnvollere Lösung.

Preis: Fairer Einstieg mit kalkulierbaren Zusatzkosten

Mit rund 260 Euro positioniert sich der SwitchBot AI Hub im mittleren Preissegment. Angesichts der lokalen KI-Verarbeitung und der integrierten Videoanalyse wirkt das zunächst attraktiv. In der Praxis kommen jedoch zusätzliche Kosten hinzu. Speichererweiterungen sind fast unvermeidbar, und wer die erweiterten KI-Funktionen nutzen möchte, muss ein Abo einplanen. Dadurch relativiert sich der Einstiegspreis, ohne dass das Gesamtpaket unattraktiv wird.

Fazit: Klare Idee, überzeugende Umsetzung – mit Luft nach oben

Der SwitchBot AI Hub ist kein typischer Smart-Home-Hub. Er verfolgt einen klaren Ansatz und setzt diesen in vielen Bereichen konsequent um. Besonders die lokale Videoanalyse und die darauf aufbauende Automatisierung funktionieren im Alltag zuverlässig und bringen echten Mehrwert. Gleichzeitig zeigt sich, dass der Weg hin zu vollständig lokaler KI noch nicht abgeschlossen ist. Speicher, Cloud-Abhängigkeit bei erweiterten Funktionen und die noch unausgereiften Zusatzfeatures markieren die aktuellen Grenzen des Systems. Wer genau weiß, worauf er sich einlässt, bekommt dennoch eine spezialisierte Lösung, die sich spürbar von der Masse abhebt – und einen Vorgeschmack darauf liefert, wie Smart Home in den kommenden Jahren aussehen könnte.

SwitchBot AI Hub: Lokale KI, Frigate NVR und OpenClaw im Alltag
zurück zur Startseite

Schreibe einen Kommentar

Deine E-Mail-Adresse wird nicht veröffentlicht. Erforderliche Felder sind mit * markiert

Hiermit akzeptiere ich die Datenschutzerklärung für diesen Kommentar.

Aktuelle News auf Deskmodder.de
alle News anzeigen
Deskmodder